Управляйтеприбылью,анехаосом
Настраиваем iiko под ваш формат: ресторан, кофейня или доставка.
Обучаем персонал и ведем поддержку в одном окне

Готовые и продуманные решения
с любым количеством посадочных
мест для:
Смотреть все решенияВся экономика
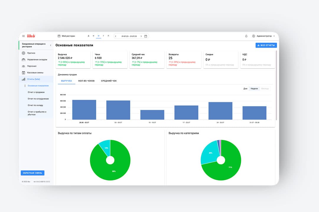
заведения —
на одном экране
- Контроль ключевых метрик: выручка,
средний чек, фудкост - Анализ структуры оплат и популярных
категорий блюд - Доступ к отчетам из любой точки мира 24/7

Прозрачная
эффективность
персонала и защита
от злоупотреблений
- Рейтинг сотрудников по выручке и среднему чеку
- Автоматический расчет процентов и премий (KPI)
- Выявление подозрительных операций
и отмен чеков

Управляйте
выручкой на основе
точных данных,
а не интуиции
- Сравнение «План / Факт» в реальном времени
- Умный прогноз продаж с учетом погоды
и истории прошлых лет - Мгновенное выявление просадок
для быстрой реакции

Экосистема iiko
Одна платформа для управления
всем заведением
Прозрачный склад
и финансы
Автоматический складской учет, инвентаризация без остановки работы и умное прогнозирование закупок. Вы всегда знаете, сколько ингредиентов осталось и где теряется маржа.
Сервис без задержек
Официанты принимают заказы через мобильное приложение — блюда мгновенно уходят на кухонный экран. Это исключает ошибки, ускоряет подачу на 20% и позволяет рассчитывать гостей прямо у стола.

Доставка под ключ
Запустите доставку без переплат агрегаторам. iiko принимает заказы с сайта, распределяет их между курьерами, отслеживает время в пути и строит тепловые карты заказов для маркетинга.

Алина С.
Владелец кофейни
Данияр К.
Управляющий ресторана
Бауыржан Б.
Владелец доставки суши
Прайсинг
Тарифы iiko
Четкие цены без переплат
и скрытых платежей
iiko Start
Кафе,бары,кофейни
- Касса, чеки и работа на планшетах
- Простой облачный учет и аналитика
- Готовый сайт доставки «из коробки»
- Базовая лояльность и бронирование
Самый популярный
iiko Pro
Для ресторанов и сетей
- Включает в себя тариф iiko START
- Полный учет: финансы, склад и зарплата
- Контроль техкарт и стандартов кухни
- Продвинутая лояльность и API
iiko Enterprise
Для крупных ресторанных сетей
- Включает все функции тарифа PRO
- Централизованное управление франшизой
- Встроенный колл-центр для доставки
- Глубокий RFM-анализ и Wallet-карты
FAQ’s
Часто задаваемые
вопросы
A-digital — внедрение iiko
и поддержка, на которую можно
опереться
О нас
A-digital —
внедрение iiko и поддержка,
на которую можно опереться

- Индивидуальный подход под формат и процессы заведения
- Поддержка и консультации на каждом этапе
- Гарантия на работы + постоянное сопровождение
- Себестоимость, учёт, отходы/остатки и аналитика
— под контролем - Работа без “риска” с несертифицированным
оборудованием (гарантия важна)
Получить КП
Бесплатный расчет
Заявка
на подключение
Не знаете, с чего начать?
Наши эксперты помогут выбрать правильное решение для автоматизации и ответят на все технические вопросы
Быстрая обработка
Запускаем проекты любой сложности за 3 дня без остановки работы заведения
Подберем только нужное оборудование и тариф. Никаких скрытых платежей







